产品型号:NBD-RT1200-200ⅡTZD
负责人:周贝贝
QQ:707171058
手机:13526881466
设备简介:
NBD-RT1200-200ⅡTZD高温高压高真空自动进出料旋转炉,炉衬采用高纯氧化铝轻质纤维材料,控制系统采用PLC+触摸屏操控系统,操作简单方便。控制数学模型采用PID自学习模糊控制,使控温精度保持在±1℃。本设备是一台高真空烧结炉,真空度可达8.0*10-2Pa,烧结温度800℃,且具有旋转、升降等功能。
配置详情:
| 1、控制系统采用PLC+触摸屏操控系统,操作更加简单方便。控制数学模型采用PID自学习模糊控制,使控温精度保持在±1℃; 2、本系统设计了多重保护功能,保证操作人员和设备的安全,系统功能高度集成,减轻操作人员的劳动强度,操作均可在触摸屏上完成,方便操作; 3、高真空旋转管式炉能够快速升降温,可以实现自动进出料,方便客户对材料的装载、烧制和观察,炉管自动旋转可以使物料在恒温区不停的翻腾搅拌,使得物料烧制的更加均匀。 | |||||||
电气规格 | 三相380V;50HZ | |||||||
Z高温度 | 800℃<1小时) | |||||||
额定功率 | 18.0KW | |||||||
测温元件 | K型热电偶(400mm) | |||||||
加热温区尺寸 | φ250*870mm | |||||||
| 炉管材质 | 310S不锈钢 | |||||||
炉管有效工作区域 | φ187*600mm | |||||||
炉管容积 | 24L | |||||||
| 转运罐容积 | 5L | |||||||
| 物料烧结角度 | -6度(对应物料2L) | |||||||
倾斜角度 | -31度(出料)~11.7度(进料) | |||||||
炉管转速 | 1~4转/每分钟 | |||||||
炉管常温下耐压 | 5Mpa | |||||||
炉管常温下工作耐压 | 4Mpa | |||||||
转运罐耐压 | 1Mpa | |||||||
| 真空度 | 8.0*10-2Pa | |||||||
炉体尺寸 | 长2600×深900×高1540mm | |||||||
推荐升温速率 | 10℃/分钟 | |||||||
| 控制系统特点 | 1.烧结工艺曲线设置:动态显示设置曲线,设备烧结可预存多条工艺曲线,每条工艺曲线可自由设置; 2.可预约烧结,实现无人值守烧结工艺曲线烧结; 3.实时显示烧结功率电压等信息并记录烧结数据,并可导出实现无纸记录; 4.具有实现远程操控,实时观测设备状态; 5.温度校正:主控温度和试样温度的差值,烧结全程进行非线性修正。 | |||||||
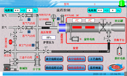
| 主监控界面 | ![]() | |||||||
| 机械操作界面 | ![]() | |||||||
控温精度 | +/- 1 °C | |||||||
局部图片 |
|
| ||||||
净重 | 约550KG | |||||||
设备使用注意事项 | 1、不允许用户私自改装该设备; 2、禁止向炉腔内放置有毒有害的化学产品及高污染的物品; 3、 在连续升温工作时炉体表面温度局部可能会产生70℃以上的过热现象,请勿用身体直接触及炉体表面,以免造成伤害; 4、炉体清洁时请切断电源,使用湿布进行擦拭即可; 5、控制单元/的显示屏请勿用尖锐的物件点击,以免造成屏幕损坏伤害身体; 6、系统装有排风扇,排风扇用来控制系统温度,以保证系统的安全性,使用时请勿遮挡炉体上盖; 7、本产品切忌液体和油污,不能使用在液体介质中工作,只能使用在气体工作介质中。气体须是洁净、干燥的,没有微粒和潮气。否则,须在气路中加装过滤器、干燥器等,使之符合要求。要注意保持控制器的气路洁净,一旦被污染,将严重影响产品的准确度 | |||||||